入力された複数のURL / ドメインを一括調査・分析し、そのサイトが検索流入を獲得しているキーワードを取得します。
「競合サイトのSEOキーワードをまとめて調査したい」
「大手サイトから使えるSEOキーワードをを抽出したい」
というときに最適です。
使用例
SEO市場の規模感を把握したり、競合サイト群からSEO難易度の低いキーワードを一括抽出するやり方を紹介します。
SEO市場規模の調査(無料)
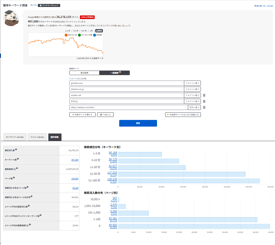
複数サイトを一括検索することで、
「サイトの推定アクセス数の合計・検索順位分布の合計」
がわかります。
競合他社や、自社サイトのURLを一括検索して、SEO集客の市場規模を確認できます。

自サイトで使えるSEOキーワードを抽出したい場合はライトプラン(月額990円~)を使いましょう!
出力キーワード増加、フィルタによる絞り込みにより効率よく集客に繋がるキーワードを抽出できます。
出力キーワード増加、フィルタによる絞り込みにより効率よく集客に繋がるキーワードを抽出できます。
競合サイト群からSEO難易度の低いキーワードを抽出する(ライトプラン以上)
ライトプラン以上では、競合サイト群からSEO難易度の低いキーワードを抽出することができます。
競合サイト群のURL・ドメインを検索し、SEO難易度フィルタを1~33(難易度:低)にセットすると、競合サイト群がランクインしているSEO難易度の低いキーワードのみが表示されます。

SEO難易度が低いキーワードを探すことで、効率的にSEO集客ができます。
競合サイトから使いやすいキーワードを抽出することで、自サイトで使えるキーワードを効率的に増やしていきましょう!
競合サイトから使いやすいキーワードを抽出することで、自サイトで使えるキーワードを効率的に増やしていきましょう!
中級者向け:勝てるSEOキーワードを抽出する(ライトプラン以上)
既に1ページ目にランクインしているキーワードが10個以上あるサイトを運営している場合、競合サイトから自サイトで使えるキーワードを簡単に抽出することが可能です。
詳細は下記記事をご覧ください。
参考リンク
取得できるデータの性質
当ツールはラッコキーワードのデータベースに保持されているデータを元に、「検索されたサイトの推定データ」を分析・表示します。
主要ツールの特性
- Googleアナリティクス:自サイトの正確なデータ(PV数、ユーザーの動きなど)
- Googleサーチコンソール:自サイトの正確なデータ(Googleからの月間流入数、流入キーワードなど)
- 当ツール:日本国内のあらゆるサイトの推定データ(Googleからの月間流入数、流入キーワードなど)









